Skip to content

New Home, New Projects

Wondering where all of the posts have been? Well...

As of the end of 2025, I have moved to a new house.

So, I will be starting new projects, for many areas of the new house.

New home network, new lab. New electrical projects. New shop projects.

And, a massive new solar project.

Old House

What are you doing with the old solar hardware?

I was planning on selling the house with the solar hardware and panels still attached.

However, mother nature decided my roof needed a new insurance claim.

Photo showing large piece of hail

As such, I decided to go ahead and take all of the old hardware with me. The solar was really not adding much to the estimated selling price of the home regardless, and it was not worth the extra money for me to spend to pay to have the panels removed, reinstalled, etc.

So..... off they went. One by one.

alt text

Until it was all gone.

alt text

(Yes... that is a piece of plywood screwed to the roof. The roof was already scheduled to be replaced in two days.. It will be fine.)

In terms of the inverters, and load centers, I am cleaning up those as well.

Here, is a photo taken in the middle of the cleanup/removal project. At this point, the box used for energy monitoring had already been taken down, and I am in the process of removing the critical loads box as it will not be needed for this home anymore, AND since I will be needing it for the new home.

alt text

Removing this panel was pretty easy, I just needed to move all of the circuits back into the main panel. As luck would have it, there was just enough space.

alt text

WHEN removing the conduit, do make sure you fill the blank holes. I am using these knockout plugs from amazon.

When finished, only the main panel will remain. I will be pulling the ATS (Automatic transfer switch) as well.

Home Automation Hardware

I DID go ahead and pull all of my home automation hardware. Mostly z-wave switches and relays. I replaced those with new Leviton switches

alt text

As well, I pulled down my Unifi POE Cameras, and replaced with much cheaper Reolink RLC520s I had laying around.

It was more cost-effective to leave a 40$ POE camera, rather then to replace a piece of the vinyl due to the hole in it.

New House

For the new house, there are going to be quite a few upcoming projects.

Electrical

Shop Panel

I have already identified quite a few wiring issues to address, such as.... this panel inside of my shed/shop.

alt text

There, are quite a few flaws in the above picture.

  1. 14ga wire on 20 amp breakers, is a no-go.
  2. Shared neutral between 20 amp breakers, on 14/3, is a no-go.
  3. Incoming wire gauge is a massive no-go. Barely suitable for running lights. The welders, plasma cutters, and lathes I am going to be using, would become a massive issue.
  4. There is no breaker protecting the incoming wire. It is spliced directly at the pole behind a 200 amp breaker. There is no breaker either in the shop, or at the pole protecting the incoming feed. This is a MASSIVE safety issue.

In addition, the shop has several other electrical issues to work out. Such as, there is only two receptacles for the ENTIRE shop.

For the size of shop, that will not work.

alt text

Shop - General

As the lighting in the shop did not work, I have already replaced the existing defunct LED fixture, with a pair of new fixtures to ensure I was able to see.

In addition, as there is a large awning in front of the shop, I wanted to be able to work at nighttime.

While, I don't have a picture showing the full awning at this time, just note it comes out 20-30 feet.

alt text

I will be one of the 200w LED fixtures from my old house under the awning, which will be MORE then bright enough.

While, I have not measured the lumens, or energy draw personally, I can tell you, these are extremely bright fixtures.

I have four total. At least two more will be on a separate light switch for inside of the garage. I will place them above work-areas, or tool boxes. So, when I am working on a project indoors, I can ensure the work areas are extremely well lit.

Additional receptacles will be ran through the awning as well, giving me a power source when working in front of the shop. For example, if I am running a router, table saw, miter saw.... I don't want the shavings all over the garage!

New power cable will need to be pulled through the existing conduit as well. The existing wire, only looked like #8 at best, which would barely be adequate for running my welder.

And, I'd personally like to be able to have my air compressor running at the same time I am welding. Or, if I am using the plasma cutter, which requires compressed air- both should be able to run at the same time.

Since I will be digging new trenches, and running conduit all around the property, I will likely over-compensate the main wiring for the shop, and run a 100-amp capable feed.

House Panel

The house itself, is not immune either. I am going to be replacing the old main panel, as... its full, not well labeled.

And, honestly, I like seeing a beautifully mounted eaton panel.

alt text

There are a few other reasons too, such as this minor corrosion on the main lugs.

alt text

House Receptacles

In addition, there are some wiring issues I need to locate and resolve. Such as..... the circuit for the outlets on the back patio.

alt text

alt text

alt text

There is an open neutral somewhere on the circuit. Likely due to a bad backstab connection. As I have already replaced all of the outlets I could find on the circuit... the issue is likely either in the attic, OR, hidden elsewhere. For now, the issue remains at large.

Home Automation

Security

Cameras

While my new residence does have a working NVR system, I still plan on replacing everything with new Unifi cameras.

Having used Blue Iris + Frigate for years, I have been quite impressed with the new Unifi NVR systems. They are very easy to use, the AI-object detection is more or less spot-on, and I don't have to deal with the constant breaking changes of frigate.

Blue Iris was solid, but, Unifi, is simple and meets the need. I have tested my existing POE cameras with Unifi, and they do work just fine... Although- I only have a single AI port, which can only cover about two cameras. I do not plan on investing in more. As.... 200$ AI-port, versus, 200$ camera with higher-quality, and built in detection.

The NVR system in the new house is pretty decent however, and had 8 or 9 cameras configured, which could see around 80% of the exterior of the house. On a downside, it leveraged coax-based cameras which I am not a fan of. I much prefer my POE based cameras. The existing cameras are all 4 megapixel, and are roughly in-line with the quality of my older reolink 5MP cameras.

As, I have been extremely impressed with the Unifi cameras, I will be acquiring more.

For example- I have done basically no setup or configuration other then plug it in, and connect up the G5 camera from the old house. And..... I can see every single car which drives past my house.

alt text

It also does a great job of picking up animals. I enjoy seeing the local wildlife.

alt text

(No... I don't have leopards.. Its just my cat.)

While the Unifi hardware isn't what I would call cheap, It has exceeded my expectations, and more or less has worked mostly flawlessly.

Alarm

As there is an older legacy alarm panel at this house, and there are existing motion sensors, and other hardware still in place, I will be designing a solution to pull these entities into home assistant.

alt text

The panel itself, is pretty old. I will not be using it. I will likely design an esp-based solution instead.

New Automation

As I hopefully don't plan on ever moving again, I intend to build and automate this house fully.

To get started, I do have a fair amount of hardware from the old house, as well as a few other bits and pieces I have picked up.

alt text

Lots of z-wave hardware, Lots of 433mhz sensors. POE cameras. My Honeywell T6 Pro Z-wave... etc...

Homelab / Home Office

I have a dedicated post, which is already mostly completed regarding my homelab, and home network

New Home, New Homelab, New Office

New Solar Project

I saved the best upcoming project for last. The new solar project.

The Old Solar Project was ok. However, it was nowhere near capable of running unassisted (generator/external energy) off-grid.

It was never expected or intended to do this however. But, I did build it as a learning platform to help me determine how to build an ideal solution.

At best, it provided a roughly 30% offset in my energy needs. In reality, I don't think it saved any money at all after accounting for the net metering fee from my old utility company.

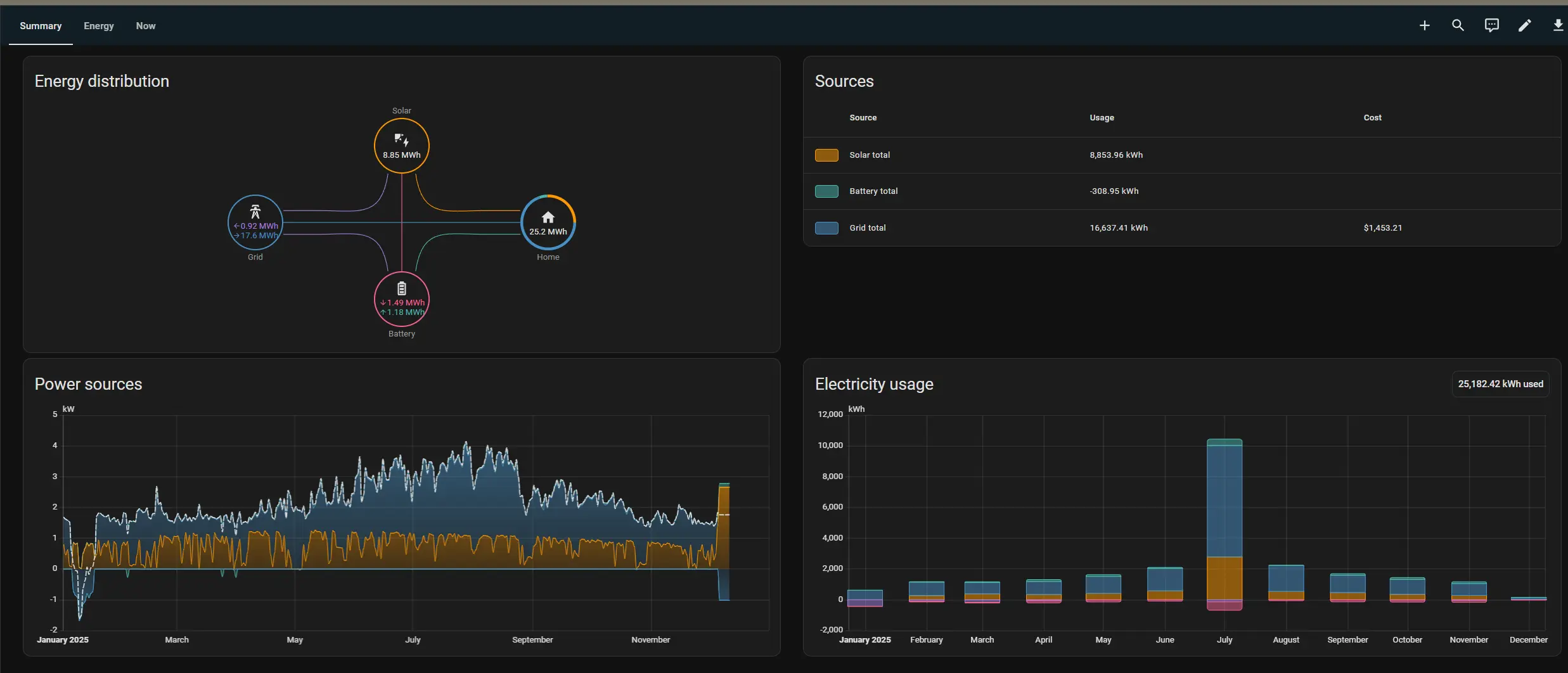
Here is a chart from home assistant showing my energy needs/usage from 2025.

alt text

Right around 33% total offset. Overall, I'd estimate instead of saving 100-200$ a month, it COSTED an additional 100-200$ a month, between the net-metering tariff, and the hardware loan.

BUT, this time around, I plan on targeting for 90+% self-sufficiency.

To help with this goal, I did acquire a few... (47) extra 355w solar panels. For the low price of 60$ a piece.

alt text

Accounting for the 5 panels which were broken in-transit, and accounting for the 5kw of panels from the old house....

This will give me roughly, 20,000 watts worth of panels.

As I have 5 acres and a big field, I plan on doing solar different this time. Whereas before, I was extremely space limited, I have no such limitations now.

So, I plan on going out in my field, and racking panels in bulk. Quantity OVER quality. I will not be leveraging micro-inverters as those add additional cost. Rather, to offset the lost efficiency, I will instead, just add more, and more panels.

Panels are cheap. And I have space for them.

The only real challenge here, is moving the energy from the field, to my house, which will involve a 200-250ft trench, and around a mile of THHN cable. I will be running enough cable to support 30kw of panels.

The solar project will likely kick off around Q2 of 2026, after my old house has been sold. Copper cable is not cheap, and heavy equipment will be needed to die the tench for laying the cable as the ground is quite rocky.

The goal of this project, is 95% self-sustainable, off-grid.

Here is a diagram, of what I am estimating.

---
config:
  flowchart:
    curve: basis
    animation: fast
    animate: true
---
flowchart LR

subgraph Inputs 
    PV_1[/5kw PV Array\]
    PV_2[/5kw PV Array\]
    PV_3[/5kw PV Array\]
    PV_4[/5kw PV Array\]
    UTIL[Utility Pole / Meter]
end
subgraph Garage
    direction LR
    COMB[Solar Junction Box]
    INV[Solar Inverter]
    BAT[48v Battery Bank]
    ATS[ATS<br/>Automatic Transfer Switch]
    MDP[Main Distribution Panel<br/>200A]

    INV <==> |Bidirectional Flow| MDP
    ATS ==> MDP
    ATS x-. Offgrid-Backfeed .-x INV
    INV ==> |DC 400A |BAT
end
subgraph Outputs
    CLP[Critical Loads Panel<br/>100A]
    LP[Loads Panel <br/>200A]
    SHOP[Shop Panel<br/>100A]
end
subgraph Loads
    CLP --> Lights
    CLP --> Servers[Servers / Computers]
    WELL[Water Well Pump]
    Welder[Welding Machine]
    SHOP_Lights[Lights]
    SHOP_AC[Air Compressor]
    AC[AC Compressor<br/>60A]
    LP_APP[Appliances]
end

PV_1 --> COMB
PV_2 --> COMB
PV_3 --> COMB
PV_4 --> COMB

COMB ==> |Multiple MPPT Feeds|INV

UTIL ==> |200A| ATS

MDP ==> LP
LP --> AC & LP_APP
CLP --> WELL
MDP --> SHOP
INV ---> CLP
SHOP --> Welder & SHOP_AC & SHOP_Lights

ATS will be leverage for connecting/disconnecting from grid.

In grid-down conditions, the ATS will back feed the main distribution panel, from the inverter's output.


  1. Amazon Affiliate Links Used

    This post DOES include Amazon affiliate links. If you found this content useful, please consider buying the products displayed using the provided links.

    You will pay the same amount as normal, however, it does provide a small benefit to me. This benefit is usually used to purchase other products and hardware for which I can review / blog about.

    I do not display advertisements on this site. As such, the only compensation from this service, comes from affiliate links. I do not ask for, or even accept donations.